ویرا سگال کارو
ویرا سگال کارو
shop icon svg
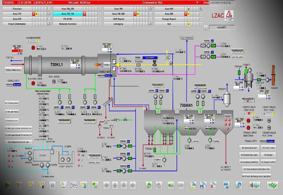
سیستم کنترل و مانیتورینگ خط گندله سازی سه چاهون
سیستم کنترل و مانیتورینگ خط گندله سازی سه چاهون
  • تعداد بازدید : ۲۸۲ بار

0
سیستم کنترل و مانیتورینگ خط گندله سازی سه چاهون

کارفرما اصلی: سنگ آهن مركزی ايران
کارفرما: شرکت فكورصنعت تهران
محل اجرا: ایران – یزد – بافق
ظرفیت : ۵ میلیون تن در سال
مدت قرارداد:۱۸ ماه
وضعیت پروژه : در حال اجرا
نوع قرارداد: E

 

مشخصات اطلاعات شرکت فروشنده این محصول

شرکت فروشنده : فرزان فن اندیش فردا
تلفن ثابت : ۰۲۱٦٦١٧٧٧٥١
اطلاعات بیشتر : مشاهده
فرم ثبت سفارش آنلاین
هنوز دیدگاهی ثبت نشده است
loading
دیدگاه شما ارسال شد
سیستم کنترل و مانیتورینگ خط گندله سازی سه چاهون

کارفرما اصلی: سنگ آهن مركزی ايران
کارفرما: شرکت فكورصنعت تهران
محل اجرا: ایران – یزد – بافق
ظرفیت : ۵ میلیون تن در سال
مدت قرارداد:۱۸ ماه
وضعیت پروژه : در حال اجرا
نوع قرارداد: E

 

مشخصات اطلاعات شرکت فروشنده این محصول

شرکت فروشنده : فرزان فن اندیش فردا
تلفن ثابت : ۰۲۱٦٦١٧٧٧٥١
اطلاعات بیشتر : مشاهده
فرم ثبت سفارش آنلاین